|
| |||||||||||
| Diplomas relacionados : | |||
| Categorias relacionadas : | |||
| Notas em LegisMac | |||
Portaria n.º 132/88/M
de 15 de Agosto
Reconhecendo-se a necessidade de aprovar para o Território um dos sistemas de televisão a cores internacionalmente reconhecidos, designadamente, pela União Internacional de Telecomunicações (U.I.T.), não só para implicitamente ficarem definidas as principais características técnicas a que deverão obedecer os equipamentos a utilizar, mas também tendo em vista a sua notificação à Comissão Consultiva Internacional de Radiocomunicações (C.C.I.R.)
Levando-se em consideração o que estipula a alínea c) do n.º 4 do artigo 4.º do Decreto-Lei n.º 18/83/M, de 12 de Marco;
Consultada a Teledifusão de Macau — TDM, S.A.R.L.;
Ouvido o Conselho Consultivo;
Sob proposta da Direcção dos Serviços de Correios e Telecomunicações;
Usando da faculdade conferida pelos n.os 1 e 2 do artigo 15.º do Estatuto Orgânico de Macau, promulgado pela Lei Constitucional n.º 1/76, de 17 de Fevereiro, o Governador de Macau manda:
Artigo 1.º É aprovado para o território de Macau o sistema de televisão a cores, PAL I.
Art. 2.º As características técnicas do sistema referido no artigo anterior, constam no Relatório 624-3 da Comissão Consultiva Internacional de Radiocomunicações (C.C.I.R.), constituindo o anexo I ao presente diploma, a sua versão portuguesa nos aspectos mais relevantes.
Art. 3.º A fiscalização do cumprimento das normas ora estabelecidas é exercida pela Direcção dos Serviços de Correios e Telecomunicações.
Governo de Macau, aos 10 de Agosto de 1988.
Publique-se.
O Governador, Carlos Montez Melancia.
———
Portaria n.º 132/88/M
de 15 de Agosto
CARACTERÍSTICAS TÉCNICAS DAS EMISSÕES DE TELEVISÃO A CORES
| I - CARACTERÍSTICAS BÁSICAS DOS SINAIS DE VÍDEO E DE SINCRONIZAÇÃO | |||||||||||||||
| Item Características | |||||||||||||||
| 1.01. Número de linhas por imagem: | 625 | ||||||||||||||
| 1.02. Valor nominal da frequência de quadros (quadros/segundo): | 50 | ||||||||||||||
| 1.03. Frequência de linha fH e tolerância quando em operação não sincronizada (Hz): | 15 625±0.00002% | ||||||||||||||
| 1.04. Níveis nominal e máximo do sinal de vídeo composto
(%).
(Ver Fig. 1) |
|||||||||||||||
| 1.4.1. Nível de supressão (nível de referência): | 0 | ||||||||||||||
| 1.4.2. Nível de ponta de branco: | 100 | ||||||||||||||
| 1.4.3. Nível de sincronização: | -43 | ||||||||||||||
| 1.4.4. Diferença entre os níveis de preto e de supressão: | 0 | ||||||||||||||
| 1.4.5. Nível de ponta, incluindo o sinal de crominância: | 133 | ||||||||||||||
| 1.05. Valor admitido para o gama do écran para o qual se efectua a pré-correcção do sinal: | 2,8 | ||||||||||||||
| 1.06. Sincronização de linhas: | (Ver I.1 ) | ||||||||||||||
| 1.07. Sincronização de quadros: | (Ver I.2) | ||||||||||||||
| I.1 - SINAIS DE SINCRONIZAÇÃO DE LINHA (Ver Fig. 1) | |||||||||||||||
| Durações medidas entre os pontos situados a meia amplitude dos flancos considerados: | |||||||||||||||
| Símbolo Características | |||||||||||||||
| H - Período nominal de linha (µs): | 64 | ||||||||||||||
| a - Duração do sinal de supressão de linha (µs): | 12±0.3 | ||||||||||||||
| b - Intervalo médio calculado entre a referência dos tempos (OH) e o flanco posterior do sinal de supressão de linha (µs): | 10.4 | ||||||||||||||
| c - Intervalo & guarda (µs): | 1.65±0.1 | ||||||||||||||
| d - Impulso de sincronização (µs): | 4.7±0.2 | ||||||||||||||
| e - Tempo de estabelecimento (10% a 90%) dos flancos do sinal de supressão de linha (µs): | 0.3±0.1 | ||||||||||||||
| f - Tempo de estabelecimento (10% a 90%) dos flancos do sinal de sincronização de linha (µs): | 0.25 ±0.05 | ||||||||||||||
| I.2 - SINAIS DE SINCRONIZAÇÃO DE QUADRO (Ver Fig. 2) | |||||||||||||||
| Durações medidas entre os pontos situados a meia amplitude dos flancos considerados: | |||||||||||||||
| Símbolo Características | |||||||||||||||
| v - Período de quadro (ms): | 20 | ||||||||||||||
| j - Intervalo de supressão de quadro: (Para H e a, Ver I.1.) | 25H+a | ||||||||||||||
| j' - Tempo do estabelecimento (10% a 90%) dos flancos do impulso de supressão de quadro (µs): | 0.3±0.1 | ||||||||||||||
| k - Intervalo entre o flanco anterior do intervalo de supressão de quadro e o flanco anterior do primeiro impulso de igualização (µs): | |||||||||||||||
| l - Duração da primeira sequência dos impulsos de igualização: | 2.5H | ||||||||||||||
| m - Duração da sequência dos impulsos de sincronização: | 2.5H | ||||||||||||||
| n - Duração da segunda sequência dos impulsos de igualização: | 2.5H | ||||||||||||||
| p - Duração do impulso de igualização (µs): | 2.35±0.1 | ||||||||||||||
| q - Duração do impulso de sincronização de quadro (µs): | 27.3±0.1
(valor nominal) |
||||||||||||||
| r - Intervalo entre os impulsos de sincronização de quadro (µs): | 4.7±0.1 | ||||||||||||||
| s - Tempo de estabelecimento (10% a 90%) dos impulsos de sincronização e de igualização (µs): | 0.25±0.05 | ||||||||||||||
| II - CARACTERÍSTICAS DO SINAL VÍDEO PARA TELEVISÃO A CORES | |||||||||||||||
| Item Características | |||||||||||||||
| 2.01. Coordenadas de cromaticidade (CIE, 1931) admitidas para as cores primárias do receptor: | |||||||||||||||
| x | y | ||||||||||||||
| Vermelho | 0.64 | 0.33 | |||||||||||||
| Verde | 0.29 | 0.60 | |||||||||||||
| Azul | 0.15 | 0.06 | |||||||||||||
| 2.02. Coordenadas de cromaticidade para sinais primários iguais: | |||||||||||||||
| E'R = E'G =. E'B | Iluminante D65 | x 0,313 | |||||||||||||
| y 0,329 | |||||||||||||||
| 2.03. Valor admitido do gama do receptor para o qual se realiza a pré-correcção dos sinais primários: | 2.8 | ||||||||||||||
| 2.04. Sinal de luminância: | |||||||||||||||
| E'Y = 0.299 E'R + 0,587 E'G + 0. 114 E'B | |||||||||||||||
| E'R E'G e E'B são os sinais primários com correcção do gama. | |||||||||||||||
| 2.05. Sinais de crominância (diferença de cor): | |||||||||||||||
| E'U = 0.493 (E'B - E'Y) | |||||||||||||||
| E'V = 0.877 (E'R - E'Y) | |||||||||||||||
| 2.06. Atenuação dos sinais de diferença de cor: | |||||||||||||||
|
|||||||||||||||
| 2.07. Baixa frequência de pré-correcção dos sinais de
diferença de cores:
(Não se aplica ao Sistema I) |
|||||||||||||||
| 2.08. Intervalo de erro para a coincidência dos sinais
de luminância e crominância (µs):
(Não se aplica ao Sistema I) |
|||||||||||||||
| 2.09. Equação do sinal cromático composto: | |||||||||||||||
| EM = E'Y + E'U sen 2nf'SC + E'V cos 2nf'SC | |||||||||||||||
| onde: | |||||||||||||||
| E'Y: Ver item 2.04 | |||||||||||||||
| E'U e E'V: Ver item 2.05 | |||||||||||||||
| fSC: Ver item 2.11 | |||||||||||||||
| O sinal da componente E'Y é o mesmo da salva da subportadora (variando para cada linha) (Ver item 2.16 e a Fig. 3). | |||||||||||||||
| 2.10. Tipo de modulação da subportadora de crominância: | |||||||||||||||
| Modulação de amplitude com portadora suprimida de 2 subportadoras moduladas em quadratura. | |||||||||||||||
| 2.11. Frequência da subportadora de crominância | |||||||||||||||
| a) Valor nominal e tolerância (Hz): | 4433618.75±1 | ||||||||||||||
| b) Relação entre a frequência da subportadora de crominância fSC e a frequência de linha fH: | |||||||||||||||
![]() |
|||||||||||||||
| 2.12. Largura de faixa das faixas laterais de crominância (modulação em quadratura da subportadora) (KHz): | |||||||||||||||
| ou |
fSC |
+1066 | |||||||||||||
| -1300 | |||||||||||||||
| Desvio de frequência da subportadora de crominância (modulação de frequência da subportadora) (KHz): | |||||||||||||||
| 2.13. Amplitude da subportadora de crominância: | |||||||||||||||
![]() |
|||||||||||||||
| 2.14. Sincronização da subportadora de crominância: | |||||||||||||||
| Salva da subportadora no patamar posterior de supressão. | |||||||||||||||
| g) Começo da salva da subportadora
(µs): (Ver Fig. 1) 5.6 ± 0.1 depois do instante OH |
|||||||||||||||
| h) Duração da salva da subportadora
(µs): (Ver Fig. 1) 2.25 ± 0.23 (10 ± 1 ciclos) |
|||||||||||||||
| 2.15. Amplitude ponta a ponta da salva de subportadora da crominância: (Ver Fig. 1) | |||||||||||||||
| 3/7 da diferença entre o nível de supressão e o nível de ponta de branco ± 3‰ | |||||||||||||||
| 2.16. Fase da salva da subportadora de crominância: (Ver Fig. 1) | |||||||||||||||
| 135.o em relação ao eixo E'U com o seguinte sinal: (Ver Fig. 3) | |||||||||||||||
| Linha | Quadro número | |||||||
| 1 | 2 | 3 | 4 | 5 | 6 | 7 | 8 | |
| Sequência da salva de supressão (Ver Fig. 4) | ||||||||
| I | II | III | IV | I | II | III | IV | |
| Par
Ímpar |
+ |
+ | + | + | + | + | + | + |
| 2.17. Supressão da subportadora de crominância: | |
| 9 linhas do intervalo de supressão de quadro: | |
| Linhas 311 a 319 incluída; | |
| Linhas 623 a 6 incluída; | |
| Linhas 310 a 318 incluída; | |
| Linhas 622 a 5 incluída;
(Ver Fig. 4) |
|
| 2.18. Sincronização da comutação da subportadora de crominância durante a supressão de linha: | |
| Mediante a componente E'V da salva de subportadora (Ver item 2.16) | |
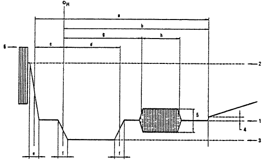
| III - CARACTERISTICAS DOS SINAIS RADIADOS
(Ver Fig. 5) |
|
| Item Características | |
| 3.01. Largura da faixa nominal da via (MHz): | 8 |
| 3.02. Separação entre as portadoras de som e de imagem (MHz): | ±5.9996 |
| ±0.0005 | |
| 3.03. Limite da via mais próxima em relação à portadora de imagem (MHz): | -1.25 |
| 3.04. Largura nominal da faixa lateral principal (MHz): | 5.5 |
| 3.05. Largura nominal da faixa lateral parcialmente suprimida (MHz): | 1.25 |
| 3.06. Atenuação mínima da faixal lateral parcialmente suprimida (dB a MHz): | 20(-3.0)
30(-4.43) |
| 3.07. Tipo e polarização da modulação de imagem: | C3Fneg. |
| 3.08. Níveis dos sinais radiados (em percentagem do valor de ponta da portadora L): | |
| 3.08.1 - Nível de sincronização: | 100 |
| 3.08.2 - Nível de supressão: | 76±2 |
| 3.08.3 - Diferença entre o nível de preto e o nível de supressão: | 0 |
| 3.08.4 - Nível de ponta de branco: | 20+2 |
| 3.09. Tipo de modulação de som: | F3E |
| 3.10. Desvio de frequência (KHz): | ±50 |
| 3.11. Pré-acentuação na modulação (µs): | 50 |
| 3.12. Relação entre as potências aparentes radiadas de som e de imagem: | 5/1 |
| 3.13. Pré-correcção das características de tempo de propagação de
grupo do receptor, na faixa intermédia de vídeo (µs):
(Não se aplica ao Sistema I) |
|
| 3.14. Pré-correcção das características de tempo de propagação de
grupo do receptor na frequência da subportadora de cor (µs):
(Não se aplica ao Sistema I) |
|
Figuras
Fig. 1 - Níveis do sinal composto e detalhes dos sinais de sincronização de linha.

| 1 Nível de supressão | 4 Diferença entre os níveis de supressão e de negro |
| 2 Nível de ponta de branco | 5 Amplitude ponta a ponta da salva |
| 3 Nível de sincronização | 6 Nível de ponta, incluindo o sinal de crominância |
Fig. 2 - Detalhes dos sinais de sincronização de quadro

Fig. 2. a - Sinal no início de cada primeiro quadro

Fig. 2. b - Sinal no início de cada segundo quadro
Nota 1 - indica a sequência interrompida do flanco de sincronização de linha durante o período de supressão de quadro.
Nota 2 - No início de cada primeiro quadro, os flancos de sincronização de quadro "Ov" coincidem com os flancos de linha quando 1 é um número ímpar de meios períodos de linha, como se vê na figura.
Nota 3 - No início de cada segundo quadro, os flancos de sincronização de quadro "Ov" situam-se a meia distância entre dois flancos de sincronização de linha quando 1 é um número ímpar de meios períodos de linha, corno se vê na figura.

(Durações medidas entre os pontos situados a meia amplitude dos flancos considerados)
Fig. 2. c - Detalhe dos impulsos de igualização e sincronização
Fig. 3 - Eixos do sinal de crominância e de fase da salva

A: Fase da salva nas linhas ímpares do primeiro, segundo, quinto e sexto quadros e nas linhas pares do terceiro, quarto, sétimo e oitavo quadros.
B: Fase da salva nas linhas pares do primeiro, segundo, quinto e sexto quadros e nas linhas ímpares do terceiro, quarto, sétimo e oitavo quadros.
Fig. 4 - Sequência de supressão de salva

Ov: Informação sobre a sincronização de quadro
I, II, III, IV: primeiro e quinto, segundo e sexto, terceiro e sétimo, quarto e oitavo quadros, (Ver 2.16)
A: Fase da salva; valor nominal +135.o
B: Fase da salva; valor nominal -135.o
C: Intervalos de supressão da salva
Fig.5 - Significado dos items 1 a 5 no capítulo III

B: Limite do canal
V: Portadora de imagem
C: Portadora de som





